Перейти к основному содержанию
Перейти к основному содержанию

Мониторинг журналов хоста с помощью ClickStack

Кратко

В этом руководстве показано, как отслеживать журналы хост-системы с помощью ClickStack, настроив OTel collector для сбора логов от systemd, ядра, SSH, cron и других системных сервисов. Вы узнаете, как:

  • Настроить OTel collector для чтения файлов системных логов
  • Развернуть ClickStack с вашей собственной конфигурацией
  • Использовать готовую панель мониторинга для визуализации данных по журналам хоста (ошибки, предупреждения, активность сервисов)

Демонстрационный набор данных с примерами логов доступен, если вы хотите протестировать интеграцию до настройки боевых хостов.

Требуемое время: 5–10 минут

Интеграция с существующими хостами

В этом разделе описывается настройка ваших существующих хостов для отправки системных логов в ClickStack путем изменения конфигурации ClickStack OTel collector так, чтобы он считывал все файлы системных логов (syslog, auth, kernel, daemon и журналы приложений).

Если вы хотите протестировать интеграцию с журналами хоста до настройки собственной среды, вы можете воспользоваться нашей предварительно настроенной конфигурацией и примеровыми данными в разделе "Demo dataset".

Требования
  • Запущенный экземпляр ClickStack
  • Система, на которой имеются файлы syslog
  • Доступ к изменению файлов конфигурации ClickStack

Проверьте наличие файлов syslog

Сначала убедитесь, что ваша система записывает файлы syslog:

# Проверка наличия файлов syslog (Linux)
ls -la /var/log/syslog /var/log/messages

# Или на macOS
ls -la /var/log/system.log

# Просмотр последних записей
tail -20 /var/log/syslog

Типичные расположения syslog:

  • Ubuntu/Debian: /var/log/syslog
  • RHEL/CentOS/Fedora: /var/log/messages
  • macOS: /var/log/system.log

Создайте пользовательскую конфигурацию OTel collector

ClickStack позволяет расширить базовую конфигурацию OpenTelemetry Collector путём монтирования пользовательского конфигурационного файла и установки переменной окружения.

Создайте файл host-logs-monitoring.yaml с конфигурацией для вашей системы:

receivers:
  filelog/syslog:
    include:
      - /var/log/syslog
      - /var/log/**/*.log
    start_at: end
    operators:
      - type: regex_parser
        regex: '^(?P<timestamp>\S+) (?P<hostname>\S+) (?P<unit>\S+?)(?:\[(?P<pid>\d+)\])?: (?P<message>.*)$'
        parse_from: body
        parse_to: attributes
      
      - type: time_parser
        parse_from: attributes.timestamp
        layout_type: gotime
        layout: '2006-01-02T15:04:05.999999-07:00'
      
      - type: add
        field: attributes.source
        value: "host-logs"
      
      - type: add
        field: resource["service.name"]
        value: "host-production"

service:
  pipelines:
    logs/host:
      receivers: [filelog/syslog]
      processors:
        - memory_limiter
        - transform
        - batch
      exporters:
        - clickhouse

Все конфигурации:

  • Чтение файлов syslog из стандартных расположений
  • Разберите сообщения в формате syslog, чтобы извлечь структурированные поля (timestamp, hostname, unit/service, PID, message)
  • Сохранение исходных временных меток логов
  • Добавьте атрибут source: host-logs для фильтрации данных в HyperDX
  • Маршрутизируйте логи в экспортёр ClickHouse через отдельный конвейер обработки
Примечание
  • В пользовательской конфигурации вы задаёте только новые receivers и pipelines
  • Процессоры (memory_limiter, transform, batch) и экспортёры (clickhouse) уже определены в базовой конфигурации ClickStack — достаточно просто сослаться на них по имени
  • Парсер на основе регулярных выражений извлекает имена юнитов systemd, PID и другие метаданные из сообщений в формате syslog
  • Эта конфигурация использует start_at: end, чтобы избежать повторного приёма логов при перезапусках коллектора. Для тестирования измените на start_at: beginning, чтобы сразу увидеть логи за прошедшее время.

Настройте ClickStack для загрузки пользовательской конфигурации

Чтобы включить пользовательскую конфигурацию коллектора в существующем развертывании ClickStack, необходимо:

  1. Смонтируйте пользовательский файл конфигурации по пути /etc/otelcol-contrib/custom.config.yaml
  2. Установите переменную окружения CUSTOM_OTELCOL_CONFIG_FILE=/etc/otelcol-contrib/custom.config.yaml
  3. Смонтируйте каталог с файлами syslog, чтобы коллектор мог их читать
Вариант 1: Docker Compose

Обновите конфигурацию развёртывания ClickStack:

services:
  clickstack:
    # ... existing configuration ...
    environment:
      - CUSTOM_OTELCOL_CONFIG_FILE=/etc/otelcol-contrib/custom.config.yaml
      # ... other environment variables ...
    volumes:
      - ./host-logs-monitoring.yaml:/etc/otelcol-contrib/custom.config.yaml:ro
      - /var/log:/var/log:ro
      # ... other volumes ...
Вариант 2: Docker Run (образ «всё в одном»)

Если вы используете универсальный образ с docker run:

docker run --name clickstack \
  -p 8080:8080 -p 4317:4317 -p 4318:4318 \
  -e CUSTOM_OTELCOL_CONFIG_FILE=/etc/otelcol-contrib/custom.config.yaml \
  -v "$(pwd)/host-logs-monitoring.yaml:/etc/otelcol-contrib/custom.config.yaml:ro" \
  -v /var/log:/var/log:ro \
  docker.hyperdx.io/hyperdx/hyperdx-all-in-one:latest
Примечание

Убедитесь, что коллектор ClickStack имеет необходимые права для чтения файлов syslog. В production-среде используйте монтирование только для чтения (:ro) и следуйте принципу наименьших привилегий.

Проверка логов в HyperDX

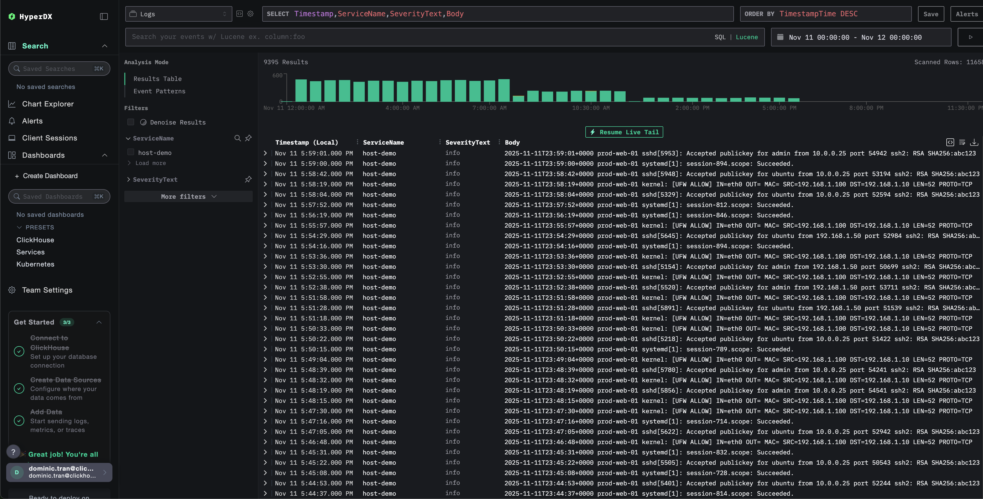
После настройки войдите в HyperDX и убедитесь, что журналы поступают:

  1. Перейдите в режим поиска
  2. В поле Source выберите значение Logs
  3. Отфильтруйте по source:host-logs, чтобы просмотреть логи конкретных хостов
  4. Вы должны увидеть структурированные записи логов с полями, такими как unit, hostname, pid, message и т.д.
Экран поиска
Просмотр логов

Демонстрационный набор данных

Для пользователей, которые хотят протестировать интеграцию журналов хоста перед настройкой боевых систем, мы предоставляем пример набора данных с предварительно сгенерированными системными журналами с реалистичными сценариями.

Загрузка примера набора данных

Загрузите пример файла журнала:

curl -O https://datasets-documentation.s3.eu-west-3.amazonaws.com/clickstack-integrations/host-logs/journal.log

Набор данных включает:

  • Последовательность загрузки системы
  • Активность входа по SSH (успешные и неуспешные попытки)
  • Инцидент безопасности (атака перебором паролей с реакцией fail2ban)
  • Плановое обслуживание (задания cron, anacron)
  • Перезапуски сервисов (rsyslog)
  • Сообщения ядра и активность межсетевого экрана (firewall)
  • Сочетание нормальной работы и примечательных событий

Создание тестовой конфигурации коллектора

Создайте файл с именем host-logs-demo.yaml со следующей конфигурацией:

cat > host-logs-demo.yaml << 'EOF'
receivers:
  filelog/journal:
    include:
      - /tmp/host-demo/journal.log
    start_at: beginning
    operators:
      - type: regex_parser
        regex: '^(?P<timestamp>\S+) (?P<hostname>\S+) (?P<unit>\S+?)(?:\[(?P<pid>\d+)\])?: (?P<message>.*)$'
        parse_from: body
        parse_to: attributes
      
      - type: time_parser
        parse_from: attributes.timestamp
        layout: '%Y-%m-%dT%H:%M:%S%z'
      
      - type: add
        field: attributes.source
        value: "host-demo"
      
      - type: add
        field: resource["service.name"]
        value: "host-demo"

service:
  pipelines:
    logs/host-demo:
      receivers: [filelog/journal]
      processors:
        - memory_limiter
        - transform
        - batch
      exporters:
        - clickhouse
EOF

Запуск ClickStack с демонстрационной конфигурацией

Запустите ClickStack с демо-журналами и конфигурацией:

docker run --name clickstack-demo \
  -p 8080:8080 -p 4317:4317 -p 4318:4318 \
  -e CUSTOM_OTELCOL_CONFIG_FILE=/etc/otelcol-contrib/custom.config.yaml \
  -v "$(pwd)/host-logs-demo.yaml:/etc/otelcol-contrib/custom.config.yaml:ro" \
  -v "$(pwd)/journal.log:/tmp/host-demo/journal.log:ro" \
  docker.hyperdx.io/hyperdx/hyperdx-all-in-one:latest
Примечание

Это монтирует файл журнала непосредственно в контейнер. Это делается для тестирования со статическими демо-данными.

Проверка журналов в HyperDX

После запуска ClickStack:

  1. Откройте HyperDX и войдите в свою учетную запись (при необходимости сначала создайте учетную запись)
  2. Перейдите в раздел Search и установите источник Logs
  3. Установите диапазон времени 2025-11-10 00:00:00 - 2025-11-13 00:00:00
Представление пои�ска
Представление журналов
Отображение часового пояса

HyperDX отображает временные метки в локальном часовом поясе вашего браузера. Демо-данные охватывают период 2025-11-11 00:00:00 - 2025-11-12 00:00:00 (UTC). Широкий диапазон времени гарантирует, что вы увидите демо-журналы независимо от вашего местоположения. После того как вы увидите журналы, вы можете сузить диапазон до 24 часов для более наглядной визуализации.

Дашборды и визуализация

Чтобы вы могли начать мониторинг логов хоста с помощью ClickStack, мы предоставляем основные визуализации для системных логов.

Скачать конфигурацию дашборда

Импорт готового дашборда

  1. Откройте HyperDX и перейдите в раздел Dashboards
  2. Нажмите Import Dashboard в правом верхнем углу под значком с многоточием
Кнопка импорта дашборда
  1. Загрузите файл host-logs-dashboard.json и нажмите Finish Import
Завершение импорта

Просмотр дашборда

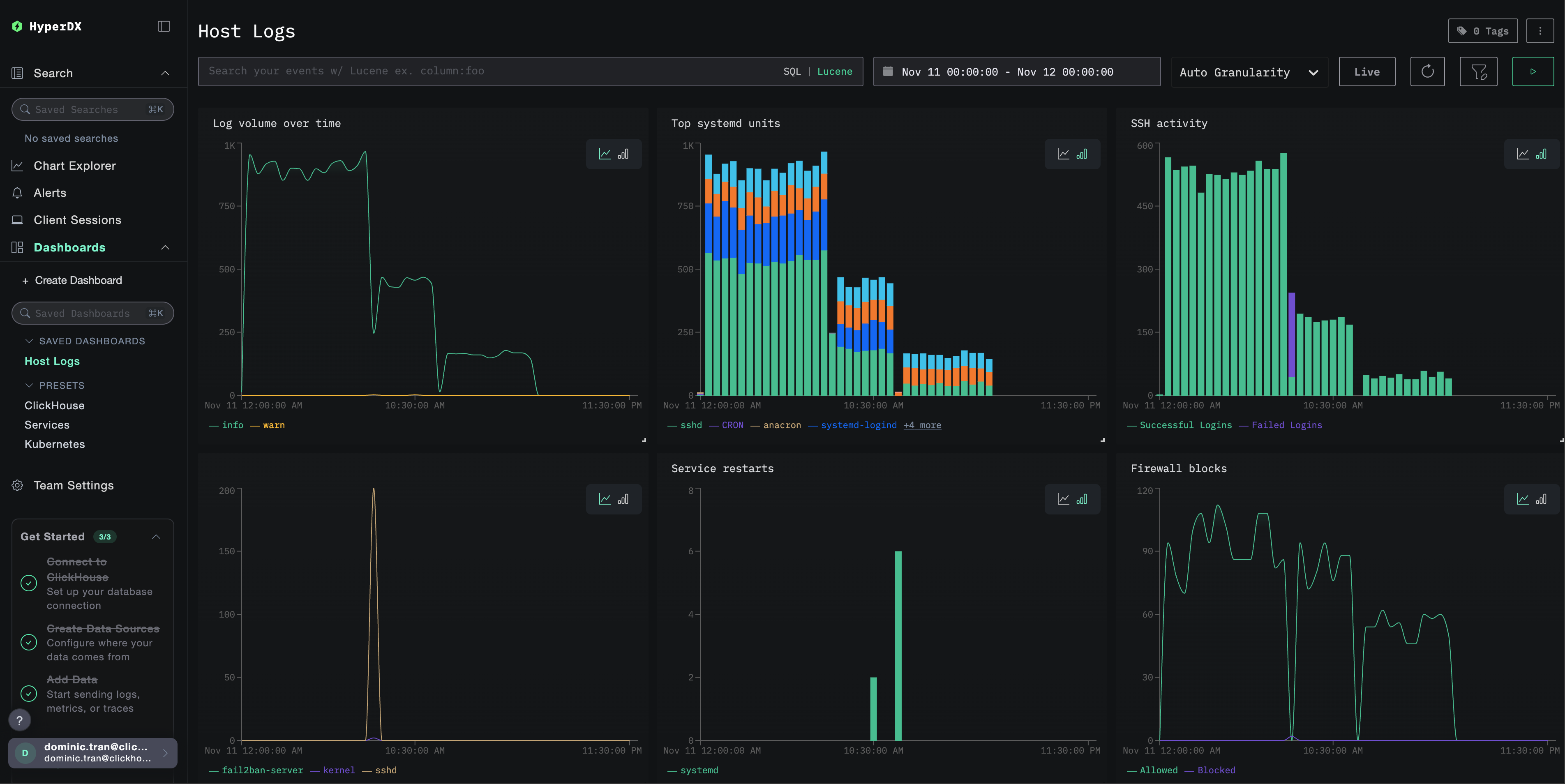
Дашборд будет создан со всеми преднастроенными визуализациями:

Дашборд логов

Ключевые визуализации включают:

  • Объём логов во времени по уровням важности
  • Топ юнитов systemd, генерирующих логи
  • Активность SSH-подключений (успешные vs неудачные)
  • Активность межсетевого экрана (заблокировано vs разрешено)
  • События безопасности (неудачные входы, блокировки, баны)
  • Активность перезапуска сервисов
Примечание

Для демонстрационного датасета установите диапазон времени 2025-11-11 00:00:00 - 2025-11-12 00:00:00 (UTC) (скорректируйте в соответствии с вашим часовым поясом). По умолчанию у импортированного дашборда диапазон времени не задан.

Устранение неполадок

Пользовательская конфигурация не загружается

Убедитесь, что задана переменная среды:

docker exec <имя-контейнера> printenv CUSTOM_OTELCOL_CONFIG_FILE

Проверьте, что пользовательский конфигурационный файл смонтирован и доступен для чтения:

docker exec <имя-контейнера> cat /etc/otelcol-contrib/custom.config.yaml | head -10

В HyperDX не отображаются логи

Проверьте, что файлы syslog существуют и в них ведётся запись:

# Проверить наличие syslog
ls -la /var/log/syslog /var/log/messages

# Убедиться, что логи записываются
tail -f /var/log/syslog

Убедитесь, что коллектор может читать логи:

docker exec <container> cat /var/log/syslog | head -20

Убедитесь, что в итоговой конфигурации указан ваш приёмник filelog:

docker exec <container> cat /etc/otel/supervisor-data/effective.yaml | grep -A 10 filelog

Проверьте наличие ошибок в логах коллектора:

docker exec <container> cat /etc/otel/supervisor-data/agent.log | grep -i "filelog\|syslog"

Если используете демонстрационный набор данных, убедитесь, что файл журнала доступен:

docker exec <container> cat /tmp/host-demo/journal.log | wc -l

Логи разбираются некорректно

Убедитесь, что формат сообщений syslog соответствует выбранной конфигурации:

Для современных версий Linux (Ubuntu 24.04+):

# Должен отображать формат ISO8601: 2025-11-17T20:55:44.826796+00:00
tail -5 /var/log/syslog

Для старых версий Linux или macOS:

# Должен отображаться традиционный формат: Nov 17 14:16:16
tail -5 /var/log/syslog
# или
tail -5 /var/log/system.log

Если ваш формат отличается, выберите соответствующую вкладку конфигурации в разделе Создание пользовательской конфигурации OTel collector.

Дальнейшие шаги

После настройки мониторинга логов хоста:

  • Настройте оповещения для критических системных событий (сбоев сервисов, ошибок аутентификации, предупреждений о диске)
  • Фильтруйте по отдельным unit-ам для мониторинга конкретных сервисов
  • Коррелируйте логи хоста с логами приложений для комплексного устранения неполадок
  • Создавайте пользовательские дашборды для мониторинга безопасности (попытки SSH-доступа, использование sudo, блокировки межсетевым экраном)

Переход в продакшн

В этом руководстве используется встроенный в ClickStack OTel collector для быстрой начальной настройки. Для продакшн-сред мы рекомендуем развернуть собственный OTel collector и отправлять данные на OTLP-эндпоинт ClickStack. См. раздел Отправка данных OpenTelemetry для конфигурации продакшн-среды.